明道云助力地理信息企业实现数字化转型

分享 零代码  收藏
0 / 788

1.jpeg

企业简介

西安天茂数码科技有限公司(以下简称“天茂科技”)成立于 2011 年,是一家**立足于地理信息时空大数据技术,为行业用户提供专业解决方案的智慧地理大数据服务商。**经过十年的发展,天茂科技从单一的测绘服务企业逐步成长为基于先进软硬件产品集成的全息测绘服务商,服务企业涵盖测绘、应急、林业、环保、水利、安防、自然资源、高校等多个行业,积累了丰富的行业解决方案和客户资源,已经成长为全国地理信息百强企业。2021 年,天茂科技不断深化行业解决方案,进入研发自主可控产品时代,致力于成为基于 3S 技术的行业信息化服务企业。

管理痛点

目前,公司业务包括智能装备应用、数字孪生服务、行业信息化解决方案,以及 AI 软件研发。公司主要服务各行业的大客户,服务周期长,一个客户涉及多项业务,需多人多部门协同跟进。在如此庞杂的业务流程之下,传统的表格管理模式无法实现信息实时共享、多人协同管理,以及长期客户跟进情况分析的业务管理需求。

员工管理部分,由于缺乏有效的信息反馈机制,导致员工主动反馈项目进度的积极性和自觉性下降。主管难以及时跟进员工的业务进度,对目前公司的业务状况及员工工作情况都很难准确评判;有时甚至员工自己也不清楚自身工作的完成情况和存在的问题。

跨部门协调是否流畅、默契,是影响项目能否有效推进的重要因素。天茂科技暂未形成流程化的管理模式,导致跨部门沟通冗杂、重复,协同效率低,多部门核对和统计数据时信息不一致……

此外,项目生产和维修租赁业务没有形成系统化管理,项目进度难以掌控,人员分配不合理,工作量统计不明确,影响员工工作积极性及项目整体进度——这些都导致项目不能按期交付,影响客户满意度以及公司业绩、口碑。

遇见明道云

天茂科技在了解明道云之前,也使用过一套成熟的 CRM 管理系统,但是该系统的流程并不适用于公司的业务管理模式,只能进行简单的客户信息及跟进管理。由于公司部门工作协调、出入库管理、财务数据管理等模块都过于复杂,如果硬要使用系统来管理这些模块,反而会增加额外工作量,提高业务处理难度。

天茂科技团队也在市面上搜寻了不少管理软件,但都无法找到一款完全适用于本公司业务模式的管理平台,然而定制开发成本又太高了。碰壁多次后,天茂终于找到了明道云。通过明道云的零代码应用搭建工具,天茂科技结合自身业务特点和管理模式,搭建了营销协同平台、项目管理平台和售后维修管理平台等个性化应用,实现全面数字化办公,解决各部门间的协调和管理难题。

应用实例

营销协同平台

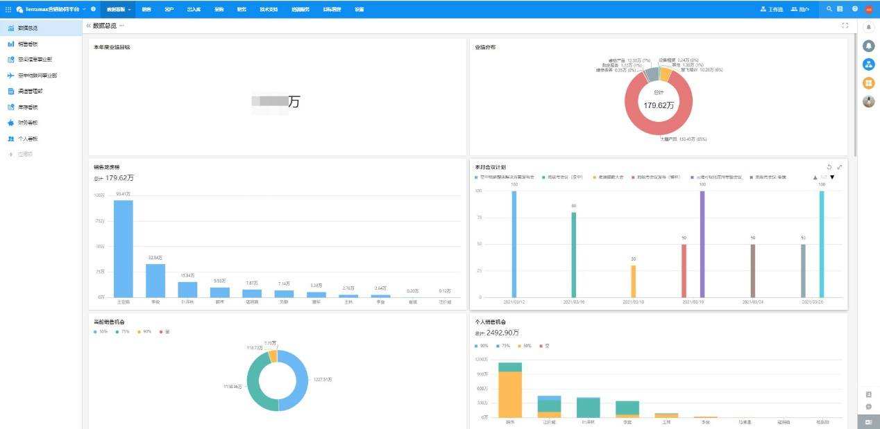
1.数据看板

经营管理数据以图表形式呈现,一目了然。


2.营销管理

以客户信息为基础,进行跟进记录、销售机会、报价管理、订单管理,以及市场活动策划、实施的营销全过程管理。


3.出入库管理

从采购到入库,从销售订单生效到产品出库,均使用工作流实现流程审批及自动关联库存。


4.财务管理

开票审批、制定回款计划,实现营销与财务对接的精细化管理。


5.技术支持

售前支持、售后服务需求提交后,管理者分配人员跟进;服务完成后执行者对结果进行反馈。


项目管理平台

实现项目全过程管理

项目进度控制——任务分配、人员调配——成本控制——质量检查——项目验收

售后维修管理平台

配件库


维修过程管理


生成报价单


与天茂科技的合作中,明道云感受到天茂团队对优化企业管理策略和工具的热切与认真。天茂敢于直面当前业务管理的短板,选择最有效、可持续使用的数字化工具,在营销、项目管理、客户服务等方面快速实践。使用明道云短短三个月,天茂科技就能梳理清楚业务逻辑,搭建出以上完善的多业务管理应用,让公司业务在明道云上跑起来。我们相信明道云能助力天茂科技实现数字化管理,成为天茂的最佳数字化伴侣!